U.S. Power Generation Asset Management: A Comprehensive Guide

Power generation asset management is a critical function in the U.S. energy sector, ensuring that electricity is produced reliably, efficiently and sustainably. As the nation’s energy landscape evolves with increasing demand, technological advancements and environmental imperatives, asset managers at utilities and power plants play a pivotal role in optimizing operations and navigating market complexities. This page will provide you with an asset management overview while highlighting key concepts, challenges and strategies. 

What Is Power Generation Asset Management?

Power generation asset management is a critical function in the U.S. energy sector, ensuring that electricity is produced reliably, efficiently and sustainably. As the nation’s energy landscape evolves with increasing demand, technological advancements and environmental imperatives, asset managers at utilities and power plants play a pivotal role in optimizing operations and navigating market complexities. This page will provide you with an asset management overview while highlighting key concepts, challenges and strategies.

 

A power asset manager’s core responsibility is bidding generation into day-ahead markets and hedging against price volatility. For instance, they aim to sell power at the most favorable prices by navigating transmission paths from production sites to high-demand areas. Unlike real-time traders who monitor broad market dynamics, asset managers concentrate on their specific assets, assessing paths from their generation nodes to their hedge points. 

In the U.S., power asset management spans utilities, independent power producers and investment firms. Key responsibilities include forecasting generation output, monitoring grid conditions and mitigating risks like curtailment—where production is reduced due to grid constraints. 

What Are the Challenges in U.S. Power Grid Management?

Managing the U.S. power grid in 2025 presents multifaceted challenges, driven by technological, economic and environmental factors. These issues directly impact asset managers, who must navigate them to ensure reliable and profitable operations. 

Aging Infrastructure

Much of the U.S. grid was built in the 1960s and 1970s, with more than 70 percent of transmission lines being 25+ years old and approaching the end of their 50-80-year lifecycle.¹ This aging infrastructure struggles to handle modern demands, such as increased electrification and data center growth, which is projected to increase 30% by 2050.² Outdated systems lead to frequent outages, with utilities reporting an average of 5.5 hours of interruptions annually per customer.³

Renewable Integration and Congestion

Solar, wind and battery project capacity from 2015 to 2025. Enverus PRISM®

The rapid rise of renewable energy capacity tripled between 2015 and 2025, introducing more congestion to the grid. In areas like South Texas, the rapid expansion of renewable energy has strained transmission infrastructure, with ERCOT reporting approximately 5.3 TWh of wind and solar curtailment in 2024 due to congestion in high-renewable zones. Negative pricing commonly occurs during peak renewable production and if the assets are not optimized appropriately, forcing managers to pay to offload power or shut down assets. Real-time grid monitoring tools mitigate this by providing visibility into congestion, enabling managers to adjust schedules, generation runtimes or adjust bids. Renewable energy integration requires advanced forecasting and storage, with battery deployments growing to address volatility.

Market Volatility

Volatility has increased across all ISOs in the U.S. over the last decade. Enverus Power & Renewables Power Market Publications.

Renewable intermittency and grid constraints drive price volatility in wholesale markets. In less than a decade, cumulative percentage deviation between peak day-ahead and real-time market prices exceeded 80% in CAISO, ERCOT and SPP, while ISONE, MISO, PJM and NYISO saw a “modest” 20-40% deviation. Asset managers face risks of financial losses if bids misalign with market conditions, particularly for renewables without PPAs. Hedging strategies, informed by short-term forecasts, help stabilize revenue, but require precise data on load and generation.

Regulatory Complexities

The regulatory landscape, overseen by the EPA, adds complexity. FERC’s 2025 strategic plan emphasizes grid reliability amid decarbonization, while EPA proposals to repeal all greenhouse gas emissions standards for the power sector under Section 111 of the Clean Air Act create uncertainty for compliance. State policies, like Texas’ renewable incentives, vary, requiring managers to adapt to local rules. Non-compliance risks fines, with EPA enforcement actions in 2024 resulting in over $1.7 billion in total civil penalties across environmental violations, including emissions standards under the Clean Air Act. New York’s Climate Leadership and Community Protection Act (CLCPA) of 2019 mandates that the state’s electricity sector achieve 70% renewable energy by 2030 and 100% zero-emission electricity by 2040, creating compliance challenges for asset managers due to stringent targets, local siting requirements, and varying enforcement across municipalities. Navigating this intricate web of federal and state regulations demands that asset managers stay agile, leveraging compliance tools and expertise to balance reliability, decarbonization goals, and financial risks in an ever-evolving regulatory landscape.

Cybersecurity and Climate Risks

Rising cyber threats target grid infrastructure, with attacks on utilities surging 70% in 2024 according to Check Point Research. Climate change amplifies risks, with extreme weather events responsible for approximately 80% of major U.S. power outages reported from 2000 to 2023. Managers use predictive analytics and secure platforms to safeguard assets, but high implementation costs challenge smaller utilities. These issues underscore the need for resilient, data-driven management strategies.

How Do Battery Storage Limitations Affect Power Assets?

The growing reliance on battery storage to manage renewable energy intermittency presents significant challenges. While batteries store excess power for dispatch during peak demand, their deployment is hampered by high initial costs and limited lifespan, with degradation reducing efficiency over time. In 2025, the rapid expansion of renewable projects increases the need for storage solutions, but inconsistent charging infrastructure and regulatory hurdles complicate widespread adoption. As of 2025, utility-scale lithium-ion battery systems still cost around $150 per kWh and typically last only 10–15 years, with performance degrading over time, making cost and lifespan key constraints on widespread deployment.¹⁰ ¹¹Power asset managers must address these limitations to ensure grid stability, as inadequate storage capacity risks power shortages during low renewable output periods, particularly in regions like South Texas where renewable integration is accelerating.

What Are the Core Components of Effective Power Asset Management?

Effective asset management encompasses several interconnected elements, each vital for ensuring long-term viability and operational excellence in power generation. As the sector faces pressures from decarbonization, rising demand and technological shifts, these components provide a framework for asset managers to balance immediate needs with future sustainability.

Asset Lifecycle Management

This covers the full spectrum from planning and acquisition to operation, maintenance and decommissioning.

  • Acquisition: Managers must evaluate asset performance throughout, incorporating data on wear and tear to extend lifespans and reduce downtime. In practice, this involves conducting thorough feasibility studies during the planning phase, assessing environmental impacts and securing financing through mechanisms like PPAs, which guarantee revenue streams for new projects. During acquisition, managers negotiate contracts and integrate assets into existing portfolios, often using digital tools to model integration risks.
  • Operation: During the operational phase, continuous monitoring is critical. Manufacturers can optimize uptime by using big data to predict failures and analyze historical data for predictive maintenance insights.
  • Maintenance: Utilities implementing failure prediction and predictive maintenance strategies can reduce machine downtime by 30–50% and extend machine life by 20–40%.¹² Maintenance strategies evolve with asset age; preventive maintenance dominates early years, shifting to predictive approaches as data accumulates.
  • Decommissioning: Decommissioning requires careful planning to minimize environmental impact, such as recycling components from retired coal plants or repurposing sites for renewables. Overall, effective lifecycle management can extend the useful life of power generation assets like wind turbines by up to 15 years through predictive maintenance and upgrades, optimizing capital expenditure and reducing total ownership costs.¹³

Performance Optimization

Maximizing uptime and efficiency is key. Tools for real-time monitoring help track output and detect anomalies, ensuring assets operate at peak capacity. For renewables, this involves forecasting weather impacts on generation. Performance optimization also includes energy efficiency audits, where managers identify losses in transmission or conversion processes. In 2025, optimization increasingly focuses on integrating AI to fine-tune operations, such as real-time panel orientation adjustments in solar farms, which can boost energy efficiency by up to 20% through predictive tracking algorithms.¹⁴

Key metrics like capacity factor—measuring actual output versus potential—are monitored closely. For solar assets, this may involve cleaning panels to remove dust buildup, which has been shown to reduce efficiency by 10% to 40%, depending on environmental factors like dust density, composition and duration of exposure.¹⁵ Challenges include balancing optimization with cost; over-investment in tech can erode margins. Best practices include benchmarking against industry standards and using KPIs like equivalent availability factor to drive improvements.

Risk Management

Asset managers face financial, operational and regulatory risks. Market fluctuations, such as negative prices due to congestion, can force curtailment. Hedging strategies and awareness of new project developments mitigate these. Financial risks include price volatility; in regions with high renewable penetration, day-ahead prices can swing wildly, necessitating tools for scenario analysis. Operational risks encompass equipment failures or supply chain disruptions, addressed through diversified suppliers and insurance.

Regulatory risks involve compliance with evolving standards, like EPA emissions rules. Managers conduct risk assessments using probabilistic models to quantify impacts, such as the probability of curtailment in congested areas. Mitigation includes financial instruments like futures contracts and physical upgrades like battery integration. In 2025, with clean energy investments surging, risk management increasingly incorporates climate modeling to predict extreme weather events affecting assets, such as AI-enhanced forecasts that can improve accuracy for hurricanes and heatwaves significantly over traditional models, enabling proactive asset protection and reducing outage risks.¹⁶

Sustainability and ESG Considerations

With decarbonization goals, managers prioritize low-carbon assets to align with net-zero targets by 2050. ESG factors shape financing and operations, integrating environmental metrics like carbon footprint tracking into decision-making. Social aspects, such as community engagement for new projects, foster public support, while governance ensures transparent reporting. Challenges include quantifying ESG impacts, but tools like lifecycle assessments provide clarity. In 2025, as clean energy investments reach $2.2 trillion—twice the amount spent on fossil fuels—ESG strategies leverage climate modeling to predict extreme weather risks, ensuring sustainable asset management and long-term resilience.¹⁷

What Are the Key Tools in Power Generation Asset Management?

Key tools and technology are transforming asset management, enabling data-driven decisions and addressing challenges like intermittency and grid complexity. In 2025, key trends include AI integration, advanced storage and digital twins, with energy tech focusing on security, costs and decarbonization.

Real-Time Grid Monitoring

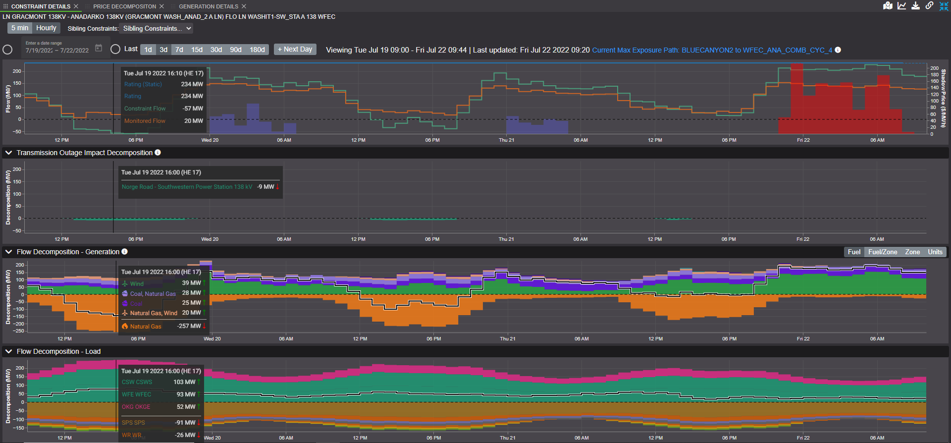
Real-time grid monitoring is essential for uncovering and understanding congestion before it impacts operations, providing asset managers with a competitive edge in an ever-evolving power grid. The grid’s dynamic nature—where transmission lines are constantly constructed or decommissioned, generators come online or undergo maintenance, and renewables fluctuate with weather—makes identifying constraint causes and predicting conditions challenging. Real-time grid monitoring offers instant detection of congestion-prone nodes and paths, decomposition of binding events into root causes (such as transmission outages, power flows and pricing factors) and actionable insights for day-ahead, virtual, point-to-point and uplift trading.

Enverus Mosaic short-term analytics and forecasting solutions provides real-time grid monitoring and congestion analysis, enables asset managers to identify congestion-prone nodes and paths, detect power congestion as it occurs and understand its causes. It is the only solution that provides instant decomposition of constraints so asset managers understand not what happened, but why it happened.

By integrating the latest ISO data, models can deliver rapid, accurate grid states, allowing managers to see how long a constraint event might last and make informed decisions on hedging or rerouting power. For instance, in congested areas like South Texas, topology-based physical shift factors—mirroring ISO methodologies—help identify optimal nodes for trading, reducing risks of negative pricing or curtailment. Benefits include greater confidence in decisions through constraint decomposition, faster opportunity discovery via real-time estimates and better trading paths by analyzing dynamic factors. Comprehensive real-time monitoring ensures managers are first to know about plant outages or binding constraints and their grid-wide impacts, ultimately reducing maintenance costs by 10 to 40% compared with preventive or reactive models and enhancing reliability through proactive adjustments.¹⁸

Short-Term Grid Forecasting

Short-term forecasts predict load, generation and prices over hours to days. They aid in bidding and hedging, considering factors like weather and renewables output. AI-enhanced tools improve accuracy, helping assess congestion risks. In 2025, machine learning models incorporate satellite data for weather precision, achieving day-ahead error reductions of up to 50% using hybrid AI models.¹⁹

Enverus short-term analytics and forecasting solutions provide high-quality forecast analytics for elements on the grid, from power generation to individual nodes. It helps users generate actionable trade opportunities in just a quarter of the time required.

For asset managers, this means refined day-ahead bids, avoiding penalties for imbalances. Probabilistic forecasting accounts for uncertainty, crucial for intermittency. Integration with APIs allows seamless data flow into trading platforms. According to a conservative estimate, a 1% reduction in forecast error for a 10GW energy utility can save up to $1.6 million annually.²⁰

Power Market Analyst Support

Enverus Power Market Publication provides a comprehensive look at the grid, providing daily coverage on key topics such as congestion, outages, new projects, load forecasts and hydroelectric generation across major U.S. ISOs.

The power grid is a dynamic system with numerous moving pieces—fluctuating renewable outputs, shifting market prices and real-time congestion events—creating a complex web of data that can overwhelm decision-making. A seasoned analyst team, typically comprising experts with deep market and grid knowledge, is essential to decipher this noise. These professionals analyze intricate patterns, assess risk factors and provide actionable insights, offering the highest probability of maximizing asset performance. By leveraging their expertise in volatile regions like South Texas, they help managers optimize bidding strategies, mitigate losses from curtailment and align operations with market conditions, ultimately enhancing revenue potential and operational resilience.

What Are the Differences Between Renewables and Traditional Generation?

Renewable assets like solar and wind face intermittency, requiring advanced forecasting to manage variability. Congestion in build-out areas like South Texas leads to curtailment, unlike traditional baseload plants. Traditional generation deals with fuel costs and aging infrastructure, with natural gas swinging based on renewables.

The uniqueness of renewables lies in their dependence on weather, introducing volatility that traditional sources lack. Solar and wind output can fluctuate hourly, causing grid instability; for instance, a sudden cloud covering a panel could cause the panel output to plummet by 80-90% in under 10 seconds.²¹ This intermittency amplifies price volatility in wholesale markets, with regions like California experiencing negative pricing during peak solar hours, as renewables overtake coal globally and approach one-third of generation, U.S. grids face heightened volatility, with natural gas prices under pressure from renewable surges.

Enverus short-term grid analytics and forecasting solutions provide ISO and farm-level renewable forecasts, helping users understand the impact from power generation reliant on weather.

Asset management for renewables emphasizes flexibility; managers use ramping reserves and demand response to balance supply. Unlike coal or nuclear, which provide steady output, renewables require diversified portfolios to hedge against low-production periods. While the intermittent nature of renewable energy sources introduces volatility, leading to higher risk premiums for financing, the declining costs of renewable technologies mitigate these financial challenges. In 2024, 91% of new renewable energy projects commissioned globally were more cost-effective than fossil fuel alternatives, with solar PV systems averaging 41% cheaper and onshore wind projects 53% cheaper than the lowest-cost fossil fuels.

Traditional assets, conversely, focus on fuel efficiency and long-term contracts. Natural gas plants ramp quickly to complement renewables, but face utilization drops as clean energy grows. Hybrid systems integrate both, using batteries to smooth renewables’ output. Challenges for renewables include data overload from real-time monitoring, while traditional assets prioritize maintenance predictability. Overall, renewables’ volatility drives innovation in storage and forecasting, reshaping U.S. energy markets toward resilience.²²

What Does a Daily Workflow of a Power Generation Asset Manager Look Like?

The daily workflow of a power generation asset manager centers on effective power grid management, optimizing asset performance and strategizing market participation, integrating analytical, operational and strategic responsibilities. A typical day begins with reviewing market conditions and preparing bids for the day-ahead market. Power asset managers, particularly those handling renewable assets like solar or wind farms, assess expected generation based on weather forecasts. For instance, they evaluate whether cloudy conditions or high wind speeds might impact output, adjusting bids to avoid over- or under-committing power.

Morning routines often include data analysis: logging into dashboards to check overnight performance metrics, such as capacity factors or downtime incidents. Using forecasting tools, managers estimate generation volumes and analyze load patterns to identify high-demand areas, such as urban load centers like Houston.

Enverus short-term grid analytics and power forecasting proprietary platform (data displayed in Hour Beginning), evolution of ISO’s load forecast and Enverus load forecast on June 24. The Enverus Mosaic short-term analytics and forecasting solutions have a 25-year track record of forecasting load more accurately than the ISOs.

They leverage real-time grid monitoring to check for congestion risks, which could lead to curtailment or negative pricing, especially in areas like South Texas with heavy renewable build-out. These tools provide visibility into grid constraints, enabling managers to adjust strategies, such as hedging power using financial tools such as financial and virtual trading, in combination with longer term hedges such as CRRs/FTRs.

Midday focuses on execution and monitoring. Managers submit bids by market deadlines, balancing price and volume to secure favorable positions at an acceptable price. Throughout the day, asset managers monitor live grid data, assessing outages or unexpected changes that could affect their assets.

Enverus Short-Term Grid Analytics and Power Forecasting solutions not only identify real-time congestion on the grid but also pinpoint its exact causes—making it the only solution on the market with this capability.

For example, they might use historical data to compare current conditions with past events, helping predict curtailment risks. They also track new project developments, as upstream renewable projects could increase congestion and impact transmission access. By integrating short-term forecasts and real-time data, managers make informed decisions on bidding prices and volumes, balancing profitability with market risks.

Afternoon tasks involve collaboration and reporting. Managers coordinate with grid operators to ensure compliance and optimize transmission paths, discussing any anomalies flagged by monitoring systems. They may also review maintenance schedules to align with low-demand periods, minimizing downtime and conducting team meetings to align priorities. For renewable-focused managers, monitoring weather-related risks, like high wind speeds that could force wind farm shutdowns, is critical. This includes checking APIs for updated forecasts and adjusting operations accordingly.

End-of-day activities include performance reviews and planning. Managers generate reports on daily metrics, such as revenue from bids or efficiency gains, for stakeholders. They update risk assessments, incorporating any new market data and preparing for the next day by setting alerts for overnight events. In high-volatility environments, this might involve scenario planning for extreme weather. Overall, this dynamic workflow requires constant adaptation to market fluctuations, grid conditions and regulatory requirements, ensuring assets deliver maximum value. Tools like integrated asset management software streamline these processes, reducing manual effort and enhancing decision-making. With multiple deadline-driven projects, strong time management is essential.

What Are the Best Practices for Asset Managers?

To stay competitive in today’s dynamic power markets, asset managers must go beyond basic operations and adopt a proactive, data-driven approach. The following best practices help ensure efficient asset performance, regulatory compliance and long-term value creation in a rapidly evolving energy landscape.

  1. Data-driven decision-making
    Make strategic use of forecasting and real-time monitoring to drive more accurate market participation. Use historical and forward-looking generation mix analysis to anticipate pricing volatility, optimize bidding strategies and improve hedge positions. Existing solutions in the market can help provide actionable insights that reduce guesswork and improve profitability.
  2. Cross-stakeholder collaboration
    Engage regularly with grid operators, regulators and market participants to stay ahead of rule changes, interconnection queues and regional capacity needs. Strong relationships can improve compliance readiness and create early visibility into transmission constraints or policy shifts affecting asset performance.
  3. Leverage advanced technology
    Adopt real-time analytics tools for short-term forecasting, anomaly detection and risk management. Enverus solutions not only detect grid congestion in real time but also identify its root causes—giving asset managers a competitive edge in mitigating curtailment risks and adjusting dispatch strategies before issues escalate.
  4. Asset inventory and lifecycle planning
    Maintain an up-to-date asset inventory and tie it to performance metrics and maintenance schedules. Proactive lifecycle planning helps avoid costly downtime and supports investment decisions around repowering or retiring underperforming assets. Incorporate data from predictive maintenance tools where possible.
  5. Sustainability and ESG integration
    ESG isn’t just a reporting requirement—it’s a strategic imperative. Align operational decisions with sustainability goals to meet investor expectations and qualify for green financing. Use data to quantify environmental impact and track carbon reduction metrics, making assets more attractive in today’s ESG-driven market.

Future Trends in Power Generation Asset Management

The future of power generation asset management is shaped by rapid technological advancements, policy shifts and the imperative for sustainability. Decarbonization continues to drive trends, with renewables overtaking coal in 2025 as global solar shares rise rapidly, potentially dominating the electricity mix by the end of the decade.²³ Distributed energy resources like rooftop solar and electric vehicles (EVs) are decentralizing generation, requiring advanced management systems to handle bidirectional energy flows and grid stability. AI and transactive energy platforms are enabling peer-to-peer trading, allowing consumers to sell excess power back to the grid.

Investment in clean energy technologies is surging, with global spending on renewables, nuclear, grids, storage and efficiency set to increase to $3.3 trillion in 2025, marking a 2% rise from previous years.²⁴ This includes a focus on long-duration energy storage and green hydrogen to provide firm, clean power during low-renewable periods. Virtual power plants are emerging as a key tool, aggregating distributed assets like batteries and EVs to optimize supply and demand in real time. Digital twins and predictive analytics are becoming integral for asset optimization, simulating scenarios to prevent downtime and extend equipment life.

Regulatory shifts are emphasizing grid resilience, with policies promoting wildfire prevention, asset optimization and integration of emerging technologies like small modular reactors for reliable baseload power. Investment in nuclear and storage supports net-zero goals by 2050, while blockchain enhances transparency in energy trading and carbon credits. Challenges like supply-demand gaps in clean energy are prompting a race to overcome constraints through innovation in AI-driven maintenance and smart grids. Overall, these trends point to a more integrated, resilient and sustainable asset management landscape, where data analytics and emerging tech like generative AI streamline operations and unlock new revenue streams. 

Conclusion

Power generation asset management is essential for a reliable U.S. energy future. By focusing on optimization, technology and sustainability, managers can navigate challenges and capitalize on opportunities. As the sector transitions to cleaner sources and smarter systems, effective asset management will play a crucial role in achieving efficiency, reducing emissions and meeting growing demand. Embracing data-driven strategies and innovative tools ensures long-term profitability and resilience in an evolving energy landscape.

About Enverus Power and Renewables

With a 15-year head start in renewables and grid intelligence, real-time grid optimization to the node and unparalleled expertise in load forecasting that has outperformed the ISO forecasts, Enverus Power and Renewables is uniquely positioned to support all power insight needs and data-driven decision making. More than 6,000 businesses, including 1,000+ in electric power markets, rely on our solutions daily.  

[1] https://www.energy.gov/gdo/articles/what-does-it-take-modernize-us-electric-grid

[2] Long-Term Load Forecast | The Data Center Decade Enverus Intelligence®

[3] https://www.eia.gov/todayinenergy/detail.php?id=61303

[4] https://insight.factset.com/ercot-curtailments-persist-as-load-rises

[5] https://www.epa.gov/newsreleases/epa-proposes-repeal-biden-harris-epa-regulations-power-plants-which-if-finalized-would

[6] https://san.com/newsroom/2024/12/06/epa-enforcement-report-includes-record-fines-and-first-ever-climate-crime-arrest/

[7] https://www.wri.org/insights/clean-energy-permitting-reform-us

[8] https://www.reuters.com/technology/cybersecurity/cyberattacks-us-utilities-surged-70-this-year-says-check-point-2024-09-11/

[9] https://www.climatecentral.org/climate-matters/weather-related-power-outages-rising

[10]https://research-hub.nrel.gov/en/publications/cost-projections-for-utility-scale-battery-storage-2025-update

[11] https://www.gao.gov/assets/gao-23-105583.pdf

[12] https://www.mckinsey.com/business-functions/operations/our-insights/manufacturing-analytics-unleashes-productivity-and-profitability

[13] https://thundersaidenergy.com/downloads/power-generation-asset-lives/

[14] https://acropolium.com/blog/artificial-intelligence-and-renewable-energy-a-guide-to-tech-sustainability/

[15] https://www.mdpi.com/2673-4591/112/1/9

[16] https://www.energypolicy.columbia.edu/ai-extreme-weather-and-the-la-wildfires/

[17] https://www.iea.org/reports/world-energy-investment-2025/executive-summary

[18] https://wjarr.com/sites/default/files/WJARR-2023-1723.pdf

[19] https://www.metrenew.com/solar-forecasting-with-ai-maximizing-pv-output/

[20] https://arxiv.org/abs/2407.08434

[21] https://en.tongwei.cn/blog/506.html

[22] https://www.reuters.com/business/energy/around-90-renewables-cheaper-than-fossil-fuels-worldwide-irena-says-2025-07-22/

[23] https://iea.blob.core.windows.net/assets/17033b62-07a5-4144-8dd0-651cdb6caa24/Renewables2024.pdf

[24] https://www.iea.org/reports/world-energy-investment-2025/executive-summary

Get Started

Related Content

enverus-instant-analyst-ai
Analyst Takes Generative AI
ByEnverus

The energy sector is definitely drawn to the potential of artificial intelligence (AI). The promise of making things work better and more efficiently is too tempting to ignore.

energy-transition-group-of-professionals-meeting
Energy Transition Generative AI
ByCarson Kearl, Enverus Intelligence® Research (EIR) Contributor

One of the most common and important questions for the power sector today is what impact artificial intelligence and the data centers needed to generate it will have on energy consumption.

gen-ai-blog
Generative AI
ByJimmy Fortuna

That’s right – the Instant Analyst technology that we announced just two weeks ago is coming to PRISM. The Intelligence Vault already has Instant Analyst features enabled for a group of trial customers, helping them get faster answers to complex questions...

Enverus Press Release - Enverus Instant Analyst™ technology added to its AI-powered product portfolio
Generative AI News Release
ByEnverus

Enverus, the most trusted energy-dedicated SaaS company, today announced it has added Instant Analyst™ technology to its market-leading product portfolio. Built on nearly 30 years of artificial intelligence software implementation experience, the company leads the way in generative AI technology...

Enverus Press Release - $144B of transactions in recording-setting 4Q23 for upstream M&A
Financial Services, All Segments
ByAndrew Gillick

Join host Andrew Gillick and AWS's Ben Wilson as they chat about how Gen AI is making waves in the energy sector.

Related Solutions

Courthouse

Save time traveling to and from the courthouses to search through antiquated records. Run accurate searches in minutes, straight from your desktop.

Read More

Confidently shape your investment strategy, identify optimal power asset locations and optimize utility scale PV project profitability—all in minutes.

Read More

Intelligence

Tune out the noise, get unbiased evaluations and uncover hidden opportunities with advice you can trust from experienced energy and power intelligence advisors.

Read More

Enverus ONE® runs the energy workflows your team does every day — across land, finance, operations, trading, and power. Work that used to take days now takes minutes, powered by 25+ years of Enverus intelligence

Read More

M&A Advanced

Analyze more deals, spot emerging opportunities and stay ahead of the competition with the industry’s most comprehensive M&A database for energy.

Read More

Let’s get started!

We’ll follow up right away to show you a quick product tour.

Let’s get started!

We’ll follow up right away to show you a quick product tour.

Ready to Subscribe?

Ready to Get Started?

Ready to Subscribe?

Sign Up

Power Your Insights